Plataforma
SApp Workbench
É uma plataforma web de criação e administração de
aplicativos no-code
Aplicativo
Os aplicativos SASI são disponibilizados e atualizados para os usuários imediatamente, sem a burocracia de aprovação nas lojas de aplicativos do Android e iOS.
Monitoramento (Cloud)
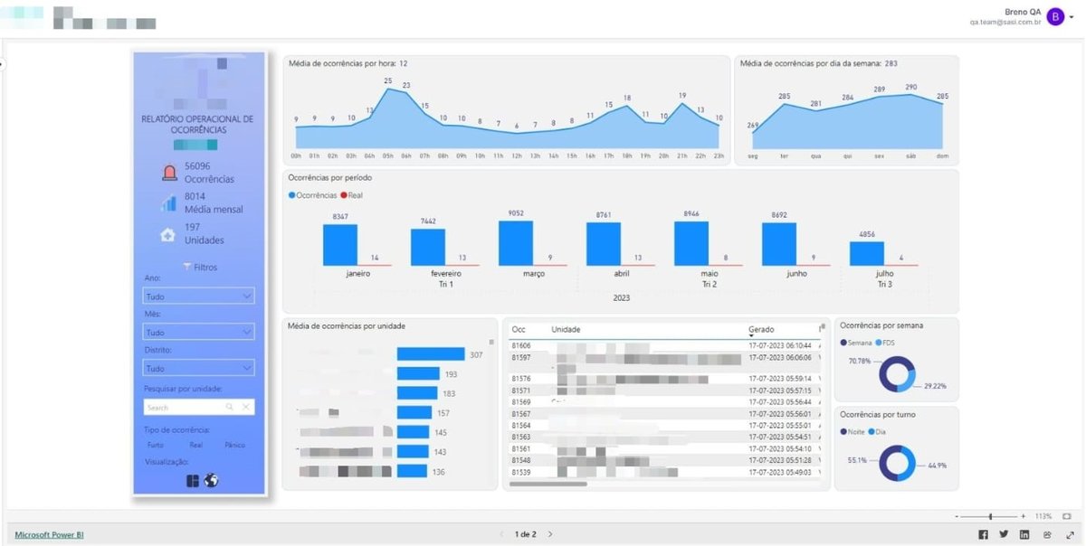
O SASI inclui uma plataforma web de comunicação bidirecional com seus usuários móveis. Através dessa ferramenta os administradores podem monitorar alertas, analisar e gerenciar dados, despachar equipes de campo e enviar mensagens. Os recursos são customizáveis conforme as necessidades do cliente.
Monitoramento (Local)
Para os órgãos que exigem um controle local dos dados coletados, a SASI disponibiliza uma versão dedicada do seu sistema de monitoramento. Essa plataforma é instalada nos servidores do cliente utilizando seus próprios bancos de dados.
Monitoramento Customizável
Com o serviço de solução personalizada, você pode construir uma monitoria adaptada às suas necessidades específicas com a equipe da SASI.
Segurança em primeiro
lugar
O SASI Angra é o mais seguro e eficiente identity provider (IDP), criado com as tecnologias mais modernas do mercado.




